首页
关于天蓝
公司简介
组织架构
荣誉资质
发展历程
企业文化
技术平台
业务领域
业务范围
行业范围
销售网络
核心技术
烟气脱硝技术
烟气脱硫技术
高效除尘技术
超低排烟气环保岛案例
节能节水技术
VOCs控制技术
催化剂研发及生产
其它核心技术
新闻中心
企业动态
行业新闻
人才队伍
加入我们
人才结构
客户服务
环保运营服务
售后服务
联系我们
首页
关于天蓝
公司简介
组织架构
荣誉资质
发展历程
企业文化
技术平台
业务领域
业务范围
行业范围
销售网络
核心技术
烟气脱硝技术
烟气脱硫技术
高效除尘技术
超低排烟气环保岛案例
节能节水技术
VOCs控制技术
催化剂研发及生产
其它核心技术
新闻中心
企业动态
行业新闻
人才队伍
加入我们
人才结构
客户服务
环保运营服务
售后服务
联系我们
核心技术
新闻中心
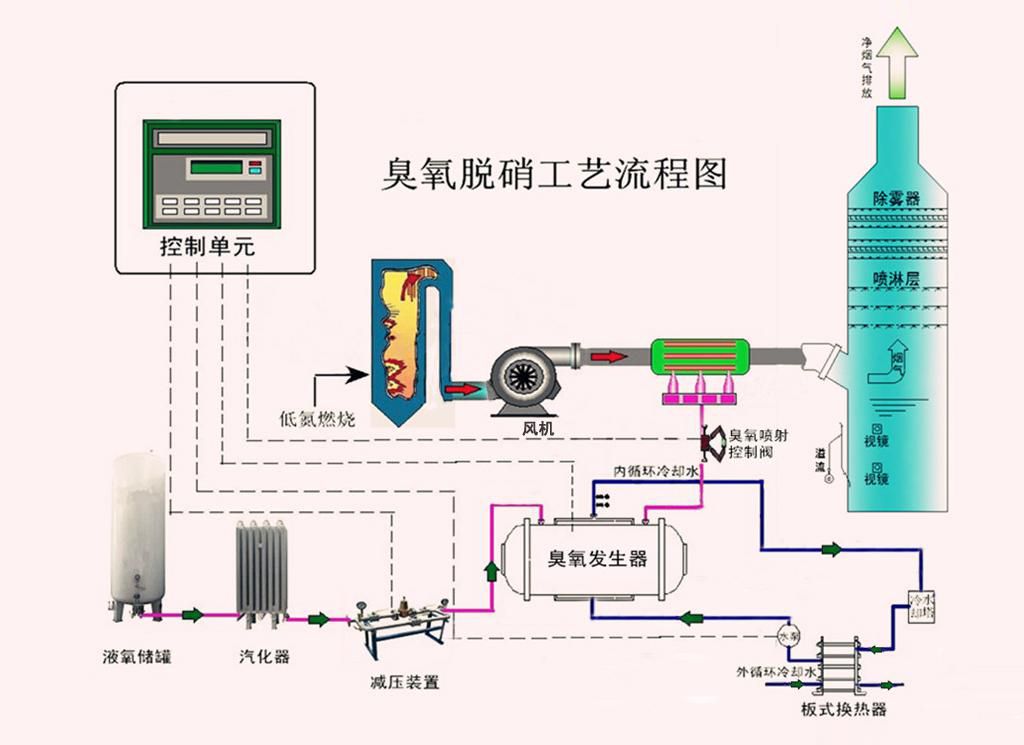
臭氧脱硝工艺流程图
返回